Piston Water Pump
Publication Number T-114 Go back to AT_Sourcebook
Abstract
This document gives schematic drawings of the assembly and operation of a wind powered water pump. The drawings are accompanied by a list of parts and materials used in the pumps manufacturing.
Publisher
Brace Research Institute
MacDonald College
McGill University
Ste. Anne de Bellevue 800
Quebec, Canada
H9X 1CO
1977
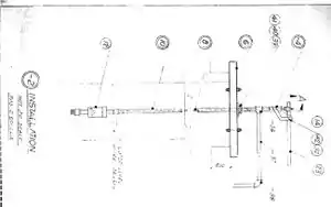
Installation

Page 1 - Installation (not to scale)
Assembly

Page 2 - Assembly (not to scale)

Page 3 - Assembly
Piston and Piston Rod

Page 4 - Piston Rod (not to scale)

Page 5 - Piston (not to scale)
Washers and Piston Head

Page 6 - Schematic of Rubber Washer and Steel plate (not to scale)

Page 7 - Schematic of Black Steel Plates
Operation

Page 8 - Pump Operational Steps
Parts and Materials

Page 9 - List of Parts and Materials
List of Parts and Materials
- 36 - Nut Bored at 8mm
- 34 - Round HD-Screw 4mm
- 32 - Nut 8mm
- 30 - Iron Rod 8mm
- 28 - Steel Plate 4mm
- 26 - Steel Plate 4mm
- 24 - Rubber Washer 5mm
- 22 - Rubber Washer 5mm
- 20 - Black Steel Plate 4mm
- 18 - Black Steel Plate 4mm
- 16 - Coupling 90mm/100mm
- 14 - Galv. Pipe 33mm/42mm
- 12 - Galv. Pipe 80mm/90mm
This article is issued from Appropedia. The text is licensed under Creative Commons - Attribution - Sharealike. Additional terms may apply for the media files.